报告主题设置
更新时间: 2025-03-18 19:20:41
1. 概述
报告支持主题的配置,选择对应的主题后,可对报告上所有页面的图表统一配置配色、控件样式、图表样式、字体等,更好的作出美观好看的报告。
2. 快速入门
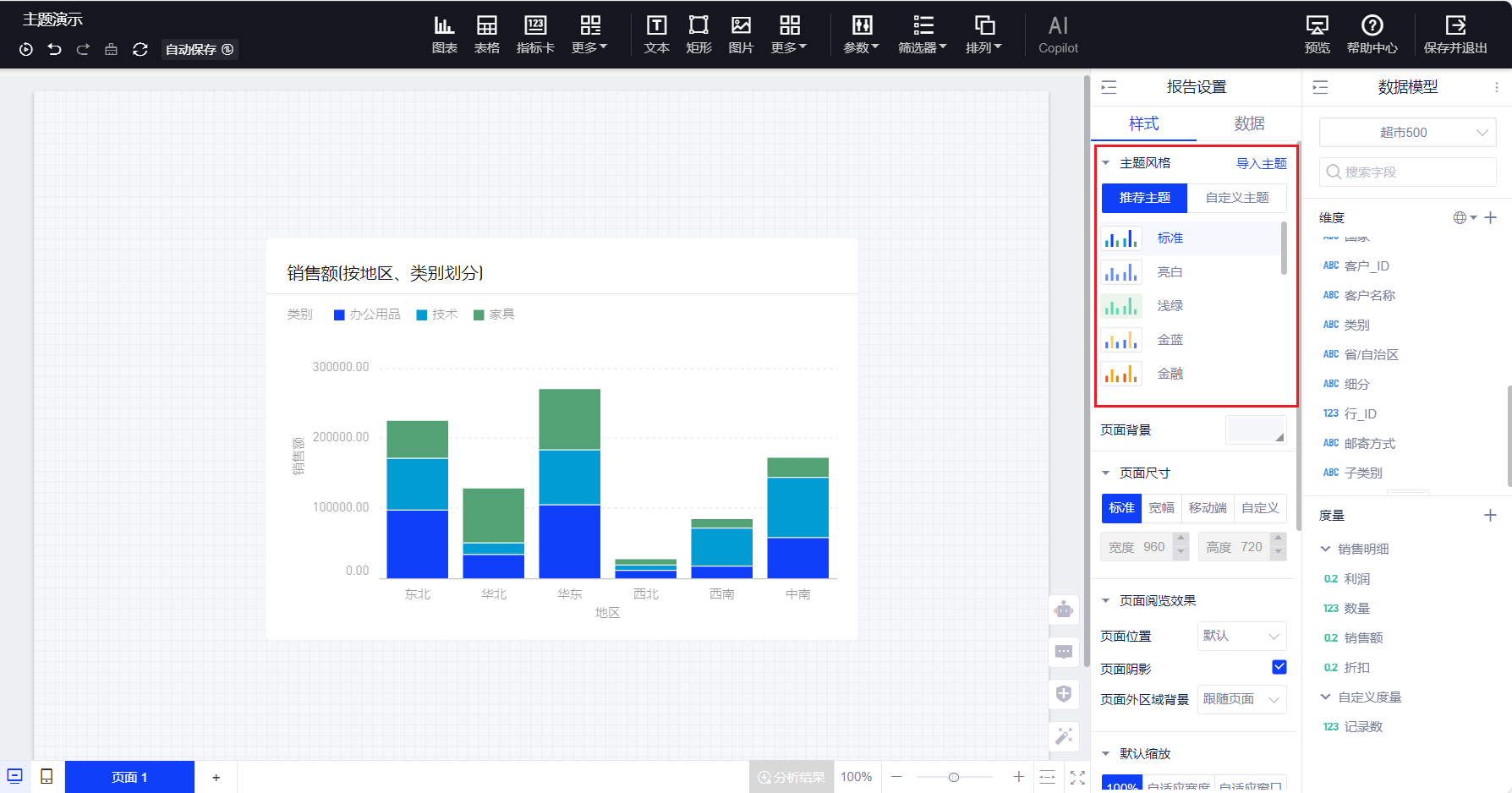
(1)点击画布空白处或者右键画布空白处唤出报告设置面板,有16种主题风格供您选择,标准、亮白、浅绿、金蓝、金融、财经、医疗、制造、能源、互联网、地产、政务、农业、教育、暗黑、深紫,系统默认为标准主题;

(2)点击即可完成主题切换;

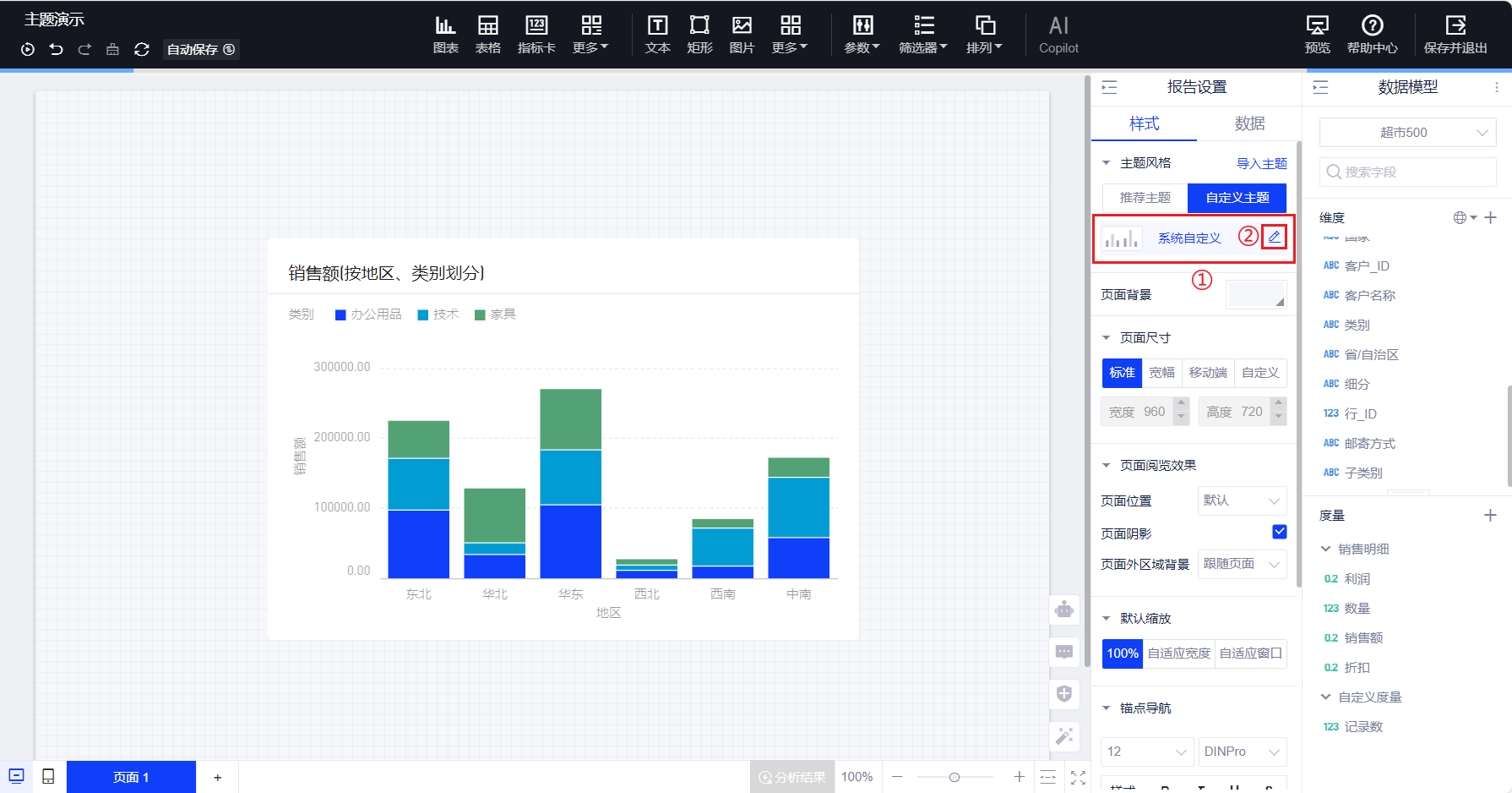
(3)选择“自定义”主题后可自由配置样式,下文将展开介绍;

3. 自定义主题
选择自定义主题并进入“控件默认样式”编辑页后,您可对全局文字、图表样式、表格样式、背景、边框、圆角、报告背景进行DIY。

(1)全局文字,可设置文字颜色及字体;

(2)图表样式,可设置网格线、轴以及图表在离散或连续状态的颜色;

(3)表格样式,可设置表头背景、字体和文字颜色;

(4)背景,可设置图表的背景色;

(5)边框,可设置图表边框颜色、线型及线条粗细;

(6)圆角,可设置图表圆角大小;

(7)报告背景,可设置报告画布的背景色。

4. 主题的导出导入
导出:您对报告中控件的样式设置完毕后,可将其导出为样式模版(模版为json格式的文件),留作之后制作报告时重复使用。

导入:我们还可以导入样式模版,更改报告的主题风格,如图所示。
